扫描RF频率
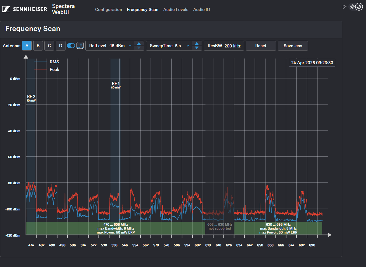
您可以运行频率扫描,以检查周围区域的当前频率情况。
扫描结果将以两条曲线显示:
-
峰值(红色)= 最大值
-
RMS(蓝色)= 平均功率或强度

注意,扫描前请确保天线未分配给任何RF通道(请参见为RF通道分配天线)。
通过RF配置选项卡扫描RF频率:
通过频率扫描选项卡扫描RF频率:
重置扫描:
将扫描结果保存为.csv文件格式:
您可以运行频率扫描,以检查周围区域的当前频率情况。
扫描结果将以两条曲线显示:
峰值(红色)= 最大值
RMS(蓝色)= 平均功率或强度
