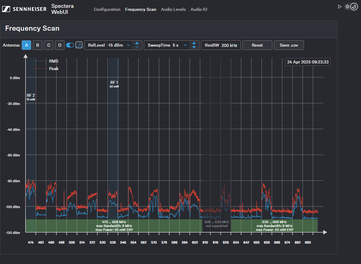
Procurar frequência
Pode utilizar uma procura de RF para analisar a situação de frequência atual da sua antena ligada.
Certifique-se de que não existe nenhuma antena ativada!
Pode monitorizar e controlar as definições que se seguem no menu Procurar frequência:
- Selecionar a antena ligada à Base Station A-D
- Definir o RefLevel (nível de referência para a procura de frequência)
- Definir o tempo da procura de frequência entre 2 segundos (taxa de atualização rápida) e 60 segundos (taxa de atualização lenta)
- Definir a largura de banda da resolução
- Repor o traço de pico
- Guardar todas as definições num ficheiro .csv
