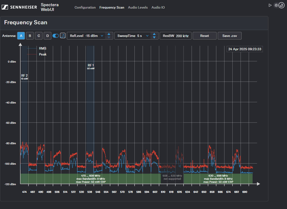
Escaneo de frecuencia
Puede usar un escaneo de RF para examinar la situación de frecuencia actual de la antena que tiene conectada.
Asegúrese de que no hay ninguna antena conectada.
Puede monitorizar y controlar los siguientes ajustes en el menú de escaneo de frecuencia:
- Seleccionar la antena conectada a la Base Station A-D
- Ajustar el RefLevel (nivel de referencia del escaneo de frecuencia)
- Ajustar el tiempo de barrido para el escaneo de frecuencia entre 2 segundos (tasa de actualización rápida) y 60 segundos (tasa de actualización lenta).
- Ajustar el ancho de banda de resolución
- Restablecer el trazado de picos
- Guardar todos los ajustes en un archivo .csv
