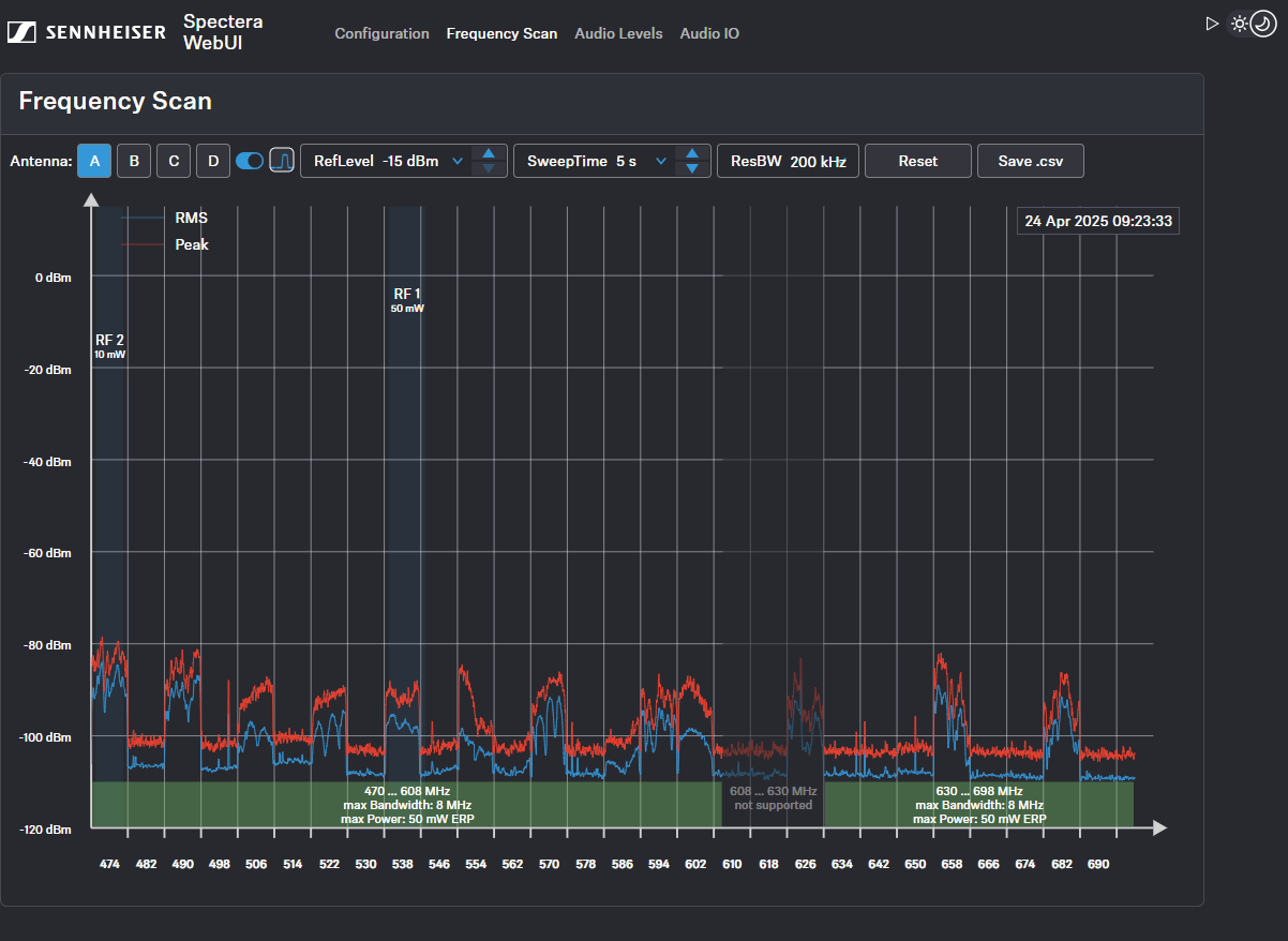
Frequenzscan
Sie können einen HF-Scan verwenden, um die aktuelle Frequenzsituation Ihrer angeschlossenen Antenne zu untersuchen.
Stellen Sie sicher, dass keine Antenne aktiviert ist!
Sie können die folgenden Einstellungen im Menü „Frequenzscan“ überwachen und steuern:
- Auswahl der an die Base Station A-D angeschlossenen Antenne
- Einstellung des RefLevel (Referenzpegel für den Frequenzscan)
- Einstellung der Durchlaufzeit für den Frequenzscan zwischen 2 s (schnelle Aktualisierungsrate) und 60 s (langsame Aktualisierungsrate)
- Einstellung der Auflösungsbandbreite
- Zurücksetzen der Kurvenspitze
- Speichern aller Einstellungen in einer .csv-Datei
